SBXNY-06型5KW太陽能離網發電系統
一、系統概述
太陽能光伏發電是新能源和可再生能源的重要組成部分,由于它集開發利用綠色可再生能源、改善生態環境、改善人民生活條件于一體,被認為是當今世界上最有發展前景的新能源技術,因而越來越受到人們的青睞。太陽能發電的利用通常有兩種方式,一種是將太陽能發電系統所發出的電力輸送到電網中供給其他負載使用,而在需要用電的時候則從電網中獲取電能,稱謂并網發電方式。另一種是依靠蓄電池來進行能量存儲的所謂獨立發電方式,它主要用于因架設線路困難市電無法到達的場合,應用十分廣泛。

系統工作示意圖
該系統為一套獨立供電系統,系統由光伏組件、光伏直流電纜、光伏支架、充電控制器、鉛酸電池、逆變器等組成。

室外太陽能電池方陣 室內光伏發電教學系統 室內蓄電池架
系統工作原理
太陽電池組件在太陽光的照射下產生直流電流;太陽能控制器則協調太陽能電池板、蓄電池和負載的工作,具有自動防止儲能蓄電池過充電和過放電的功能。蓄電池在系統中的作用就是存儲能量,還能對系統起著調節電量、穩定輸出的作用。逆變器的作用是將蓄電池的直流電轉變為適合負載使用的正弦波交流電,逆變器輸出的交流電能進入配電柜;在配電柜內裝有用于輸出控制、過流保護、防雷保護等器件。
系統特點:
1、實驗臺工控一體計算機,采用RS232或RS485格式與光伏控制系統通訊,對各項參數進行監控;
2、實驗設備面板設置被動式按鈕,可切換不同電壓蓄電池(鋰電池、鉛酸蓄電池)
3、實驗臺面板設置有切換開關(按鈕)可實現離網、并網兩種模式自由切換
二、系統技術指標參數
2.1 太陽能電池組件
1、抗鹽霧和氨腐蝕等國際權威測試;
2、可承受風壓2400Pa,雪壓7200Pa;
3、優秀的弱光環境發電性能,陰天也能發電;
4、輸出功率年衰減率小于0.7%,第25年不低于組件初始功率的80.70%
Ø 組件型號:YL260P-29b 多晶
Ø 最大功率(W):250
Ø 開路電壓(V):35.9
Ø 短路電流(A):7.27
Ø 最大功率點的工作電壓(V):28.1
Ø 最大功率點的工作電流(A):6.7
Ø 轉化效率:17.12%
Ø 開路電壓溫度系數:-0.292%/K
Ø 短路電流溫度系數:+0.045%/K
Ø 功率溫度系統:-0.408%/K
Ø 最大系統電壓(V):1000
Ø 組件尺寸(長×寬×高):1650×990×40mm
Ø 重量:19.1kg
Ø 框架:陽極氧化鋁
Ø 玻璃:白色鋼化安全玻璃3.2mm
Ø 電池片封裝:EVA
Ø 背板:復合薄膜
Ø 太陽能電池片:6×10片多晶硅太陽能電池片(156mm×156mm)
Ø 接線盒
1) 6個旁路二極管
2) 絕緣材料:PPO
3) 防水等級:IP65
Ø 連接器
1) 常規額定電流:30A
2) 耐電壓:DC1000V
3) 接觸電阻:<2mΩ
4) 絕緣電阻:>500MΩ
5) 適用單芯電纜截面:2.5-6mm2
6) 電纜外徑范圍:Φ5mm~Φ 7mm
7) 環境溫度:-40℃~+ 105℃
8) 防護等級:IP67
9) 安全等級:Ⅱ
10) 殼體:PC料,黑色
11) 接觸件:紫銅CN,鍍錫SN
12) 接線方式:壓接
Ø 電 纜
1) 長度:450mm,
2) 規格:1×4mm²
3) 顏色:紅、黑
Ø 溫度范圍系數:-40°C to+85°C
Ø 抗冰雹系數:最大直徑25mm,撞擊速度23m/s(51.2mph)
Ø 最大表面負荷:7200pa
2.2 太陽能組件固定支架
系統支架設計容量為5KW,采用標準工程件,鍍鋅方鋼,鍍鋅C型鋼,20塊250Wp太陽能光伏組件,固定于C型鋼架上,與室外陽臺相結合(需要看現場或拍現場照片確認)
2.3 太陽能控制器
該項目主控系統采用國內知名廠商所生產的iTracer系列MPPT控制器,該控制器是一款基于多相位同步整流技術的高端產品,適用于離網型光伏系統,控制器內建靈敏的最大功率點跟蹤算法,迅速并準確地找到光伏電池最大功率點以獲取更多的光伏能源,提高效率,降低系統成本。控制器通過配套USB通訊線可連接PC機監控軟件,可實現單臺或多臺控制器的遠程實時監控、參數修改、負載設置等光伏系統管理功能。
注:該系統為保證系統工作穩定性,擬采用2臺 45A MPPT充放電控制器
2.3.1 性能特點
l 創新性的最大功率點跟蹤技術,跟蹤效率高達99%
l 多相位同步整流技術保證了峰值轉換效率高達98%
l 多相位功率分散控制可使光電池在小功率充電情況下同樣具有很高的轉換效率,有效提高系統的發電量
l 多相控制技術,優化了充電電流的平滑性,降低紋波,提高系統發電效率
l 高速高性能的雙處理器架構,提高了系統的響應速度,優化了系統的性能
l 密封、膠體、開口式和用戶自定義四種類型蓄電池充電程序可選
l 具有當前功率計算及實時電量統計記錄功能,方便用戶查看設備每日,每月、每年及總計的充電電量與放電電量值
l 使用基于RS-232、RS-485、CAN通訊總線的標準Modbus通訊協議,最大化地滿足不同場合的通訊需求
l 具有存儲系統運行數據記錄和隨機事件記錄功能
l 簡潔的人機交互界面,采用128*64點陣式液晶直觀的顯示數據及狀態,多組合按鍵操作方便,中英文兩種界面可供選擇
l 具有多樣的負載控制功能和智能記憶功能,增強了負載輸出的靈活性
l 支持軟件升級功能,方便產品售后維護


充電效率曲線圖

遠程通訊示意圖

全局監控界面 實時監控界面

控制參數界面 負載配置界面
2.3.2 負載控制方式
· 手動模式 · 光控模式 · 光控開啟+延時關斷模式 ·定時模式
2.3.3 保護功能
Ø 光伏陣列短路保護
Ø 光伏陣列過壓保護
Ø 光伏陣列過流保護
Ø 光伏組件極性反接保護
Ø 蓄電池過充保護
Ø 蓄電池過放保護
Ø 蓄電池極性反接保護
Ø 負載過載保護
Ø 負載短路保護
Ø 控制器超溫保護
2.3.4 電氣技術參數
Ø 額定系統電壓: 12Vdc/24Vdc/36Vdc/48Vdc 自動識別
Ø 額定蓄電池電流:45A
Ø 最大光伏輸入電壓: 150Vdc
Ø 蓄電池電壓范圍: 8~72Vdc
Ø 最大輸入功率: 12V: 600W
24V: 1200W
36V: 1800W
48V: 2400W
Ø 空載損耗: 1.4~2.2W
Ø 接地類型:負極接地
Ø 外形尺寸:長:382mm 寬:231mm 高:107mm
Ø 安裝尺寸:長:362mm 寬:205mm
Ø 產品凈重:4.6kg
Ø 端子尺寸: 35mm2
Ø 安裝孔尺寸:Φ10
Ø 液晶顯示溫度:-20℃ ~ +70℃
Ø 工作溫度范圍:-25℃ ~ +55℃
Ø 儲存溫度范圍:-30℃ ~ +85℃
Ø 濕 度:95% 無凝結
Ø 防護等級:IP20
2.4 離網逆變器
DA-WT/HT正弦波逆變電源是新一代數字化、智能化產品,專門針對郵電、電力系統、實驗室的逆變設備,適合應用于有48V(或-48V)直流動力(直流屏)的程控交換機、計算機機房、網絡、計費服務器及事故照明等場所,是把直流電變換成正弦波電源的DC/AC功率變換裝置。

系統具備軟件保護與硬件保護的復合保護模式,可靠性高。
具備完善的保護功能:輸入極性反接、輸入過欠壓、輸出過壓、過流、短路、機內過熱、另有軟啟動功能。
可接純感性負載(需降額使用),容性負載、阻性負載、阻容混合負載。
DA-WT/HT系列通信用工頻逆變電源是采用美國INTEL公司16位專用微處理芯片控制,主電路采用進口功率模塊,具有可靠性高、保護功能全、波形失真小、價格低廉等優點。該產品具有較高的轉換效率(在滿負載狀態下可高達85%以上)。同時還有很強的非線性負載驅動能力;該產品還可以對輸入電壓、電流和輸出電壓、電流進行檢測監控,從而實現無人值守維護功能。
|
標稱容量 |
6KVA |
|
|
旁 路 輸 入 |
相數 |
單相L、N+G |
|
電壓 |
220Vac±20% |
|
|
頻率 |
50Hz±10% |
|
|
直流輸入 |
標稱DC電壓 |
48V |
|
關斷電壓 |
42V |
|
|
交 流 輸 出 |
相數 |
單 相 |
|
電壓 |
220Vac±20%(市電狀態);220Vac±2%(逆變狀態) |
|
|
標稱頻率 |
50Hz±0.5%(電池模式) |
|
|
功率因數 |
0.8滯后 |
|
|
輸出波形 |
正弦波 |
|
|
總諧波失真 |
≤3% |
|
|
動態負載電壓瞬變 |
±5%(負載0~100%躍變) |
|
|
過載能力 |
(125—150%)30秒后自動轉至旁路,負載正常后恢復; >150%,200ms轉至旁路,不可恢復 |
|
|
系 統 指 標
|
滿載效率 |
≥99%(市電狀態);≥85%(逆變狀態) |
|
切換時間 |
≤6ms |
|
|
保護功能 |
過載,電池低壓,欠壓、過壓、系統故障 |
|
|
顯示方式 |
LCD參數顯示+LED狀態顯示 |
|
|
電腦通訊接口 |
RS232 通訊接口 |
|
|
運行溫度 |
-10℃~40℃ |
|
|
相對濕度 |
0~95% 不結露 |
|
|
運行高度 |
<1500m |
|
|
冷卻方式 |
強制風冷 |
|
|
噪音(dB) |
<55dB |
|
|
輸出接線方式 |
輸出插座或接線端子臺 |
|
19英寸機架式外觀示意圖
2.5 鉛酸蓄電池
在獨立的光伏系統中,蓄電池的作用主要是儲存能量,在晚上或多云等氣候情況下,光伏陣列不能提供足夠的能量時,蓄電池供給負載,保證系統的正常運行。
該系統所采用的鉛酸蓄電池規格如下:
Ø 蓄電池電壓: 12V
Ø 蓄電池容量:200Ah
Ø 外形尺寸:497*260*207mm
Ø 參考重量:62KG
Ø 聯接方式:4節串聯,組合成48V/200Ah
2.5.1 放電特性
鉛酸蓄電池具有的良好的放電特性,尤其是大電流放電的特性更為優越。電池放電的容量取決于放電電流,終止電壓和放電時間。
不同放電率的放電性能和終止電壓選擇如下圖:

放電時間

溫 度(℃)
2.5.2 自放電特性
鉛酸蓄電池儲存時的自放電特性如下圖:

自放電特性
2.5.3 充電特性
鉛酸蓄電池要求采用限流恒壓的充電方法進行充電。在環境度為25℃的條件下,最佳的浮充電壓為13.6±0.1V 臺X臺數,充電開始時的電流應限制在0.25C10A的范圍內。
恒壓充電特性(25℃)如下圖:

充電時間
在不同的環境溫度下,適宜的電池充電恒壓值可按下所示,找出整組電池的恒壓浮充電壓值(電池充電電壓X電池組中的電池臺數)。

電池浮充電電壓與環境溫度的關系
2.5.4 顯示單元
系統配置有方陣電壓、電流;逆變電壓、電流、功率;實驗室溫度和濕度、實驗記時時鐘、逆向電量計量表等。方便在沒有與PC機聯機狀況下查看系統工作狀態和各項參數。
2.6 光伏并網逆變器
采用數字化高精度DSP控制,高效率方案、高穩定度設計,先進的MPPT,實時跟蹤光伏方陣的最大輸出功率,最大轉化效率可達到97.5%,MPPT追蹤效率高達99.9%。正弦波輸出,自動同步電網,電流諧波含量小,對電網無污染,無沖擊;防孤島運行控制,全面的保護和報警功能,具有良好的人機交互LCD界面,配備wifi模塊,實現遠程數據監視。
2.6.1 產品特點
Ø 無變壓器設計,最大效率可達97.5%,歐洲效率可達96.6%
Ø 極高的MPP跟蹤精度(>99.9%)
Ø 較寬的直流電壓輸入范圍(80-500Vdc),廣泛兼容各種類型的太陽能組件
Ø 接線、安裝簡單,易于操作
Ø IP65設計,適合室內外各種環境下的安裝

2.6.2 智能監控系統
教學系統所采用的逆變器外配Wifi卡,PMB能保存傳感器的所有重要數據。同時配備RS485、RS232、USB和以太網標準接口?梢赃x擇使用wifi-kit和GPRS-kit。免費的監控軟件能夠通過電腦及移動終端清晰直觀的查看輸出數據,您可以在任何時候查看光伏電站的太陽能產量和公共電網的供電量情況。


兩個RJ45插頭用于多點通信,也就是說,通過這兩個插頭和電纜,最多可連接 50 臺逆變器到一個上位機上,上位機可以在同一時間通過一個單一的信號電纜與這些逆變器通信,通過這些插頭,用戶可以從這些逆變器中得到數據,并且可以配置參數。
2.6.3 界面友好,便于操作
系統采用的逆變器擁有精美的顯示屏,顯示機器所有相關的運行信息和設置,三個LED燈分別指示機器的運行狀況,通信狀態和是否有錯誤信息,用戶可以一目了然的了解機器的實時運行狀況。

|
物件/編號 |
描 述 |
|
A |
LED燈(黃)–數據通信 |
|
B |
LED燈(綠)–工作 |
|
C |
LED燈(紅)–報錯 |
|
D |
向上鍵 |
|
E |
向下鍵 |
|
F |
取消鍵 |
|
G |
確認鍵 |
2.6.4 并網逆變器參數
Ø 直流側參數
1) 最大輸入功率:3000W 兩路輸入
2) PV短路電流:12A 兩路輸入
3) 最大輸入電流:16A 兩路輸入
4) 滿載MPP電壓范圍:180-450V
5) 最大輸入電壓:500V
6) 最小輸入電壓:150V
7) 啟 動 電 壓:170V
8) 最大功率跟蹤數:1
9) 防逆流功能:有,配套防逆流傳感器
Ø 交流側參數
1) 額定交流功率:5000W
2) 最大輸出電流:22A
3) 連接方式:單相
4) 額定輸出電壓:220Vac,230Vac(電網匹配)
5) 輸出電壓范圍:185v-276v
6) 額定輸出頻率:50Hz/60Hz
7) 總電流波形畸變率:<3%
8) 功率因數:≥0.99
9) 最大功率跟蹤效率:99.9%
10) 安全等級:一級
11) 防護等級:IP65
Ø 參考標準
1) 安規標準:EN 62109, AS/NZS 3100
2) 電磁兼容標準:EN 61000-6-1, EN 61000-6-2, EN 61000-6-3, EN 61000-6-4, EN 61000-3-2, EN 61000-3-3
并網標準:VDE 0126-1-1, RD1699, EN5, C10/11, G83/2, UTE C15-712-1, AS4777, CQC, CEI 0-21
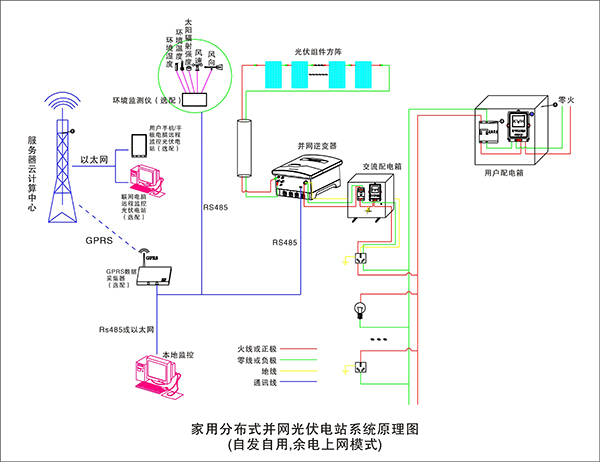
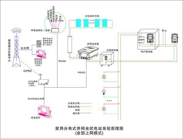
2.7 系統原理圖
1) 自發自用,余電上網模式

2) 自發自用,全部上網模式

三、實驗內容
實驗一 太陽能電池板特性實驗系列
1-1、太陽能電池板開路電壓測試實驗
1-2、太陽能電池板短路電流測試實驗
1-3、太陽能電板I-V特性測試實驗
1-4、太陽能電池板最大輸出功率計算實驗
1-5、太陽能電池板填充因子計算實驗
1-6、太陽能電池板轉換效率測量實驗
1-7、開路電壓與相對光強的函數關系實驗
1-8、短路電流與相對光強的函數關系實驗
1-9、太陽能電池板P-V特性測試實驗
1-10、太陽能電池板暗伏安特性測試實驗
1-11、太陽能組件輸出特性測試實驗
1-12、串聯電阻對填充因子的影響測試實驗
1-13、并聯電阻對填充因子的影響測試實驗
1-14、太陽能電池光譜特性測試實驗
1-15、太陽能電池板的串聯開路電壓測試實驗
1-16、太陽能電池板的串聯短路電流測試實驗
1-17、太陽能電池板的并聯開路電壓測試實驗
1-18、太陽能電池板的并聯短路電流測試實驗
1-19、負載特性測試實驗
實驗二 太陽能蓄電池控制器實驗系列
2-1、太陽能蓄電池充電控制實驗
2-2、控制器充放電保護實驗
2-3、蓄電池電壓、電流測試實驗
2-4、蓄電池電量估測實驗
2-5、控制電池電流流入、輸出實驗
2-6、控制器環境溫度測量實驗
2-7、控制器光控-時控輸出實驗
實驗三 太陽能應用實驗系列
3-1、太陽能交、直流風扇實驗
3-2、太陽能路燈實驗
3-3、太陽能警示燈實驗
3-4、太陽能充電器實驗
3-5、太陽能可變阻抗負載實驗
實驗四 太陽能負載實驗系列
4-1、最大輸出電流實驗
4-2、最大輸出功率實驗
4-3、在不同恒壓狀態下電流特性
4-4、在不同恒流狀態下電壓特性
實驗五 太陽能光伏逆變器實驗系列
5-1、逆變器的工作原理分析實驗;
5-2、輸出電壓、電流測試實驗;
5-3、最大輸出功率的估算實驗;
5-4、過載或短路保護演示實驗;
5-5、輸入電壓防反接演示實驗;
5-6、輸入電壓范圍測試實驗;
5-7、轉換效率計算實驗;
實驗6、光伏并網同步逆變電源實驗
6-1、逆變電源單元組成原理。
6-2、逆變電源MPPT的最大功率跟蹤控制方法的實驗。
6-3、逆變電源輸出功率與光伏能量變換的實驗。
6-4、MPPT與電子跟蹤器有效結合和分離控制方面的比較實驗。
6-5、逆變器并入的電網供電中斷,逆變器應在2s內停止向電網供電,同時發出警示信號的防孤島效應保護試驗。
6-6、逆變電源直流輸入欠電壓控制實驗。
實驗7、光伏并網發電系統軟件實驗
7-1、在工控一體機上位軟件里查看單站監控項目
² 當前功率 KW、當日電量 KWh、當月電量 KWh、當前電量 KWh、總電量 KWh
² 累計減少砍伐樹木(棵)、累計減排二氧化碳(噸)、收益(元)需要設置
² 每日/周功率曲線、電量曲線
7-2、在移動設備監控軟件里查看單站電量記錄項目:
² 當前功率 KW、當日電量 KWh、當月電量 KWh、當前電量 KWh、總電量 KWh
² 累計減少砍伐樹木(棵)、累計減排二氧化碳(噸)、收益(元)需要設置
² 每日/周功率曲線、電量曲線
7-3、在上位軟件里查看單站故障記錄項目:
² 直流過壓、直流欠壓、直流過流
² 交流過壓、交流欠壓、交流過流
² 系統過載、頻率異常、孤島保護、ADC異常(快速檢測并網電壓,電流)、IPM故障、過流保護、過溫保護、溫度異常、DSP異常(數字信號處理器,將模擬信號轉為數字信號)
四、系統基本配置表
|
序號 |
名 稱 |
型 號 |
數量 |
單位 |
備注 |
|
1 |
光伏發電系統控制臺(柜)(含風力發電) |
|
1 |
臺 |
|
|
2 |
250W太陽能電池板 |
YL250 |
20 |
塊 |
|
|
3 |
MPPT太陽能控制器 |
IT4415ND |
2 |
臺 |
|
|
4 |
離網逆變器(正弦波)72/96V單選 |
6KW |
1 |
臺 |
|
|
5 |
儲能蓄電池(55-200Ah) |
|
8 |
只 |
用戶配 |
|
6 |
5KW方陣支架 |
|
1 |
套 |
|
|
7 |
蓄電池柜/架 |
|
1 |
套 |
用戶配 |
|
8 |
電線、電纜 |
|
1 |
套 |
|
|
9 |
5KW 并網逆變器 |
SM-5K-2 |
1 |
套 |
|
|
10 |
WIFI 通訊模塊 |
外置 |
1 |
只 |
|
|
11 |
單項電子電能表 |
DDS607 |
1 |
臺 |
|
|
12 |
光伏專用雙向計量電度表 |
上/下行 |
1 |
臺 |
|
|
13 |
48V風力發電機 |
1KW |
1 |
臺 |
|
|
14 |
48V風光互補專用控制器 |
1.2KW |
1 |
臺 |
|
|
15 |
5.5KW模擬風裝置(鼓風機) |
380V |
1 |
臺 |
|
|
16 |
5.5KW 矢量變頻器 |
三相四線 |
1 |
臺 |
|
|
17 |
離網逆變器(輸入DC48V,輸出AC220V) |
5KW |
1 |
臺 |
|
|
18 |
風速測量報警儀 |
|
1 |
臺 |
|
|
19 |
工控觸摸一體機 |
13寸 |
1 |
臺 |
選配 |
|
20 |
監控軟件(上位機) |
|
1 |
套 |
隨機 |
|
21 |
操作手冊 |
|
1 |
本 |
|